IstaBreeze + SUN-XXX-WAL

 
Erdorf
Moderator
Avatar
Geschlecht:
Alter: 55
Beiträge: 3474
Dabei seit: 12 / 2009
Betreff:

Re: IstaBreeze + SUN-XXX-WAL

 · 
Gepostet: 22.04.2023 - 09:39 Uhr  ·  #21
@Che
Ich gebe es auf dir diesen Sachverhalt erklären zu wollen.
Es reicht wenn Famzim und ich wissen worum es geht.

Grüße
Che
*!*!*!*!*
Avatar
Geschlecht:
Herkunft: Wurzen
Alter: 71
Beiträge: 4349
Dabei seit: 06 / 2014
Betreff:

Re: IstaBreeze + SUN-XXX-WAL

 · 
Gepostet: 23.04.2023 - 10:12 Uhr  ·  #22
Hat mir schon kurz nach meinem letzten Beitrag eingeleuchtet, wie es gemeint sein könnte.
Also Verbindung nach der Aufteilung in PE und N, so dass genug Spannung über den N abfallen konnte, z.B. 5V.

Aber wo tritt sowas auf, als Schadensfall? Nicht der Spannungsfall, sondern die Verbindung von N und PE, und sei es auch nur unter 166 Ohm.
Erdorf
Moderator
Avatar
Geschlecht:
Alter: 55
Beiträge: 3474
Dabei seit: 12 / 2009
Betreff:

Re: IstaBreeze + SUN-XXX-WAL

 · 
Gepostet: 23.04.2023 - 14:50 Uhr  ·  #23
Zitat
Aber wo tritt sowas auf, als Schadensfall?


Immer dann, wenn N + PE im Haus, zusammen kommen.
Probiere es aus: schließe N + PE im Haus an einer Steckdose kurz.
Diese Steckdose muss noch nicht einmal über FI gesichert sein!

Ein FI löst dann aus, wenn eine seiner Phasen belastet ist,
weil nun nicht aller Strom über N zurück fließt sondern auch teilweise über PE.

Merke:
FI Fehler sind teilweise schwer zu finden, weil alle Stromkreise nicht nur die Strom führenden Kreise
den Fehler auslösen können.

That's it
Pau Te
***
Avatar
Geschlecht:
Herkunft: Hamburg
Alter: 80
Beiträge: 45
Dabei seit: 06 / 2021
Betreff:

Re: IstaBreeze + SUN-XXX-WAL

 · 
Gepostet: 23.04.2023 - 18:47 Uhr  ·  #24
Nullleiter N und Erde Pe kommen am Sternpunkt oder nächsten Verteilung zusammen.
Das ist ja ganz klar.
Aber wenn man sie schon vorher verbindet z.B. am Verbraucher hat man eine Parallelschaltung aus N u. Pe mit 1.5 Quadrat
und gleicher Länge fabriziert.
Wenn keine oder wenig Last angeschlossen ist ist alles OK.
Mit Last teilt sich der Strom in N auf 1/2 die andere 1/2 fliesst in Pe.
Eventueller Fehlerstrom kann zu klein sein um Fi auszulösen.
Aber wer kommt auf so eine Idee..Allerdings hab das Ganze nicht gelesen.

Aber ich hab noch eine Frage zu dem Wort relativ. Ob Einer eine bessere Erklärung hat als diese.
Ein Haar auf dem Kopf ist relativ wenig.
Ein Haar in der Suppe ist relativ viel.

mfG
Paul
FamZim
*!*!*!*!*
Avatar
Geschlecht:
Alter: 77
Beiträge: 2283
Dabei seit: 08 / 2014
Betreff:

Re: IstaBreeze + SUN-XXX-WAL

 · 
Gepostet: 23.04.2023 - 18:49 Uhr  ·  #25
Hallo

Mann will eine Lampe gegen eine andere austauschen.
Schaltet die Sicherung aus und klemmt ab.
Wechselt die Lampe und will wieder anklemmen.
Dabei kommt N und Erde kurz zusammen.
Alles fertig aber nichts geht mehr !!!!!!!!!!!!!!!!!!

Gruß Aloys.
Che
*!*!*!*!*
Avatar
Geschlecht:
Herkunft: Wurzen
Alter: 71
Beiträge: 4349
Dabei seit: 06 / 2014
Betreff:

Re: IstaBreeze + SUN-XXX-WAL

 · 
Gepostet: 24.04.2023 - 10:57 Uhr  ·  #26
@ FamZim:
Wieso kommt beim Lampenwechsel N und PE zusammen?

Kommt mir irgendwie vor wie ein theoretisches Gekünstel.
Auch das von Erdorf. Denn wenn selbst bei einer Heizpatrone die Isolierung zu PE nahe dem N versagt,
wird man die Gesamtisolationsfestigkeit prüfen. Folge dessen ist der Austausch.

Habe das bezüglich relativ von Pau-Te mit Vergnügen gelesen. :-)
Carl
*!*!*!*!*
Avatar
Geschlecht:
Alter: 78
Beiträge: 5056
Dabei seit: 11 / 2008
Betreff:

Re: IstaBreeze + SUN-XXX-WAL

 · 
Gepostet: 24.04.2023 - 13:21 Uhr  ·  #27
Theoretisches Gekünstel kommt meist von dem der die Praxis nicht genügend kennt. Ein Austausch einer Lampe muss nicht grundsätzlich nur auf das Hineindrehen einer Glühbirne beschränkt sein.

Dass dabei auch Leiter versehentlich Kontakt bekommen ist zwar nicht die gängige Arbeitsweise aber sowas als unwichtig oder selten darzustellen nur um nichts zugeben zu müssen schadet nur dem Urheber der Verschleierung. :-)
Erdorf
Moderator
Avatar
Geschlecht:
Alter: 55
Beiträge: 3474
Dabei seit: 12 / 2009
Betreff:

Re: IstaBreeze + SUN-XXX-WAL

 · 
Gepostet: 24.04.2023 - 13:41 Uhr  ·  #28
Das ist halt der Unterschied, wenn Theoretikerer meinen es besser wissen zu müssen und
gleichzeitig noch Ewigkeiten brauchen um den Sachverhalt zumindest Ansatzweise zu verstehen.

Das Beispiel der Lampe ist sehr simple:
Sicherung raus, man klemmt N ab und PE ist noch mit dem Metall verbunden.
Es ist durchaus gängige Arbeitsweise PE zuletzt abzuklemmen.
N ist abisoliert und kann leicht an das Metall der Lampe kommen.
Passiert das, ist der FI meist raus, obwohl die Sicherung vorher manuall ausgelöst wurde.
Das ist mir genau so schon mehrmals passiert.

Wegen der Praxis relevanz versuchen Famzim und ich das Wissen zu teilen.
Wer es nicht verstehen kann oder will, darf das gerne ignorieren.
An uns liegt es jedenfalls nicht.

Merke:
FI Fehler können auch durch einen N + PE Schluss entstehen.
Und das passiert durchaus oft in der Praxis.
Che
*!*!*!*!*
Avatar
Geschlecht:
Herkunft: Wurzen
Alter: 71
Beiträge: 4349
Dabei seit: 06 / 2014
Betreff:

Re: IstaBreeze + SUN-XXX-WAL

 · 
Gepostet: 24.04.2023 - 14:51 Uhr  ·  #29
@Carl: Eine Lampe auswechseln ist nicht das Selbe wie eine Leuchte.

Anlass der Diskussion war ja, dass der FI oft ausgelöst wird, ohne Klemmarbeiten, und Dognose (war es, glaube ich) fragte, ob es am WR liegen könnte. Eisol konnte das von seinem verneinen.

Also diskutiert mal locker weiter!
Erdorf
Moderator
Avatar
Geschlecht:
Alter: 55
Beiträge: 3474
Dabei seit: 12 / 2009
Betreff:

Re: IstaBreeze + SUN-XXX-WAL

 · 
Gepostet: 24.04.2023 - 16:17 Uhr  ·  #30
@Che,

außer dir diskutiert niemand.

Wir versuchen, vor allem dir, zu erklären das ein FI ausgelöst werden kann, indem N + PE zusammen kommen.
Du verstehst das immer noch nicht und lenkst wie so oft ab um dein Unwissen zu verschleiern,
anstatt dich zu bedanken was dazu gelernt zu haben.

Grüße
Carl
*!*!*!*!*
Avatar
Geschlecht:
Alter: 78
Beiträge: 5056
Dabei seit: 11 / 2008
Betreff:

Re: IstaBreeze + SUN-XXX-WAL

 · 
Gepostet: 24.04.2023 - 16:30 Uhr  ·  #31
:-) Leuchte laut Duden: "großer Geist, kluger Kopf"

Lampe: (jemandem) heimleuchten, Meister Lampe, einen hinter die Lampe gießen und Lampenfieber :-)
FamZim
*!*!*!*!*
Avatar
Geschlecht:
Alter: 77
Beiträge: 2283
Dabei seit: 08 / 2014
Betreff:

Re: IstaBreeze + SUN-XXX-WAL

 · 
Gepostet: 24.04.2023 - 17:39 Uhr  ·  #32
Hallo

Stehlampe Deckenlampe Handlampe, das sind alles Geräte ausser dem Zuleitungskabel .
Wird das Gelumpe gegen etwas neues ausgetauscht, müssen die 3 Leiter die ja abisoliert sind, oft durch eine kleine Öffnung, auch schon mal aus Metall.
Ich kenne niemanden der das abisolierte vorher abkneift , durchsteckt und neu abisoliert, es ist ja keine Spannung auf der Leitung, eben ein Irtum.

Gruß Aloys.
EISOL80
*****
Avatar
Geschlecht:
Herkunft: Ostthüringen
Alter: 45
Beiträge: 249
Dabei seit: 07 / 2022
Betreff:

Re: IstaBreeze + SUN-XXX-WAL

 · 
Gepostet: 24.04.2023 - 18:16 Uhr  ·  #33
Mein Senf zur eigentlich vollkommen unnötigen und Thread kaputt machenden Diskussion hier:

Vor Ort TT Netz (von den Stadtwerken kommt ein N, aber kein PE, den muss man selber "erzeugen"): Um den FI zu testen halte ich N und PE zusammen, der FI fliegt raus, klappt bei mir bei allen FIs. Gleiches beim Vater im gleichen Ort, auch TT Netz, nachdem ich einen neuen FI für WB und PV installiert habe: N und PE zusammenhalten hat den FI nicht ausgelöst. Der Elektriker hat ihn später gemessen, dennoch alles OK.

Fazit von mir: der Vater hat eine schlechte Erde oder bei ihm ist die Null nicht so sehr belastet wie bei mir.
Che
*!*!*!*!*
Avatar
Geschlecht:
Herkunft: Wurzen
Alter: 71
Beiträge: 4349
Dabei seit: 06 / 2014
Betreff:

Re: IstaBreeze + SUN-XXX-WAL

 · 
Gepostet: 24.04.2023 - 20:42 Uhr  ·  #34
Zum Fazit:
Letzteres wohl gerade umgekehrt. Wenn der N nicht belastet ist, so entsteh darüber keine Flusspannung.
Kann beim Verbinden von N und PE kein Fehlerstrom enstehen. Bei "Schräglast" (ungleichmäßiger Phasenlast) entsprechend mehr, bis der FI eben mal auslöst.

Aber N und PE müssen sich berühren.
Wann passiert das schon mal, im Betrieb, und wodurch?
Erdorf
Moderator
Avatar
Geschlecht:
Alter: 55
Beiträge: 3474
Dabei seit: 12 / 2009
Betreff:

Re: IstaBreeze + SUN-XXX-WAL

 · 
Gepostet: 24.04.2023 - 21:22 Uhr  ·  #35
@Che

Zitat
Wann passiert das schon mal, im Betrieb, und wodurch?

Ich dachte du wolltest aufhören zu diskutieren. Es wäre jetzt eine gute Gelegenheit,
immerhin hast du nun verstanden das eine Verbindung von N + PE auch den FI auslösen kann.

Zu deiner Frage:
Das kommt ganz auf den Betrieb an :D

Tips:
Die Verbindung von N + PE muss nicht zwingend niederohmig sein
N kann eine sogenannte Rückspannung führen

Grüße
Stundenblume
**
Avatar
Geschlecht: keine Angabe
Alter: 44
Beiträge: 13
Dabei seit: 04 / 2023
Betreff:

Re: IstaBreeze + SUN-XXX-WAL

 · 
Gepostet: 25.04.2023 - 07:04 Uhr  ·  #36
Guten Morgen,

Zitat geschrieben von EISOL80

Weiße Flügel reichen, sehen besser aus, sind in dem Fall sogar leichter und weniger blitzanfällig.


Zur Info: Die Windsafe Variante scheint es nur mit schwarzen Blättern zu geben.


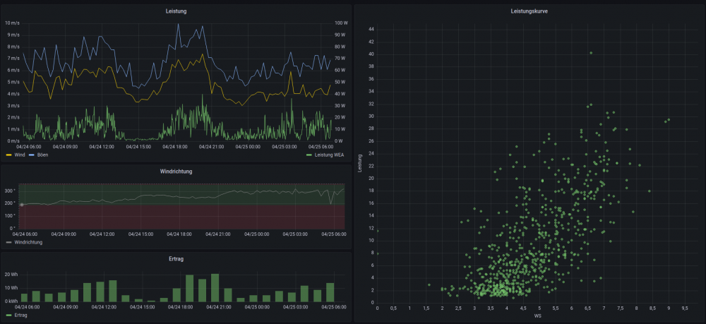
Hier mal eine kleine Auswertung nach der Umstellung auf 20 - 60V.
 
EISOL80
*****
Avatar
Geschlecht:
Herkunft: Ostthüringen
Alter: 45
Beiträge: 249
Dabei seit: 07 / 2022
Betreff:

Re: IstaBreeze + SUN-XXX-WAL

 · 
Gepostet: 25.04.2023 - 07:19 Uhr  ·  #37
20-30W bei 6-7m/s sieht jetzt nicht so rosig aus. Ist das von der i2000?

Wie war es denn vor der Umstellung und wie sieht es bei mehr wind aus? Kommst du bei 12ms auf 800-1000W?

Im store von ista kann man bei der windsafe gar nicht wählen, stimmt.
Stundenblume
**
Avatar
Geschlecht: keine Angabe
Alter: 44
Beiträge: 13
Dabei seit: 04 / 2023
Betreff:

Re: IstaBreeze + SUN-XXX-WAL

 · 
Gepostet: 25.04.2023 - 08:08 Uhr  ·  #38
Die gezeigten Daten sind von einer 1,2m China Anlage.
Ich wollte nur zeigen dass da nichts zu erwarten ist.

Die i2000 wird in ~4 Wochen installiert.
EISOL80
*****
Avatar
Geschlecht:
Herkunft: Ostthüringen
Alter: 45
Beiträge: 249
Dabei seit: 07 / 2022
Betreff:

Re: IstaBreeze + SUN-XXX-WAL

 · 
Gepostet: 25.04.2023 - 11:00 Uhr  ·  #39
Oder die ist 12V, also mit 24V beworben. Ista wirbt ja auch mit 48V obwohl es bei 24V los geht.
wieso
 
Avatar
 
Betreff:

Re: IstaBreeze + SUN-XXX-WAL

 · 
Gepostet: 25.04.2023 - 12:17 Uhr  ·  #40
.... Soweit ich das verstanden habe , ist ja noch keine Ista Turbine in Betrieb , bei Stundenblume

Zitat
Oder die ist 12V, also mit 24V beworben. Ista wirbt ja auch mit 48V obwohl es bei 24V los geht.


Aber nur am Rande , was wäre den verkehrt wenn eine 48 Volt Turbine bei 24 Volt losslegt ?
Gewählte Zitate für Mehrfachzitierung:   0