IstaBreeze + SUN-XXX-WAL

 
Stundenblume
**
Avatar
Geschlecht: keine Angabe
Alter: 45
Beiträge: 13
Dabei seit: 04 / 2023
Betreff:

Re: IstaBreeze + SUN-XXX-WAL

 · 
Gepostet: 25.04.2023 - 16:22 Uhr  ·  #41
Zitat geschrieben von wieso

.... Soweit ich das verstanden habe , ist ja noch keine Ista Turbine in Betrieb , bei Stundenblume


Ja, genau. Die ista wird erst in vier Wochen montiert.
hangingloose
****
Avatar
Geschlecht: keine Angabe
Alter: 50
Beiträge: 88
Dabei seit: 10 / 2022
Betreff:

Re: IstaBreeze + SUN-XXX-WAL

 · 
Gepostet: 08.01.2024 - 22:15 Uhr  ·  #42
Hallo Stundenblume,

wie sind denn deine Erfahrungen mit der Ista?
Hoffe sie waren so gut, dass du dich deshalb seit der Installation nicht mehr hier angemeldet hast ;-)
Aber ggf. siehst du ja eine Info-Mail dass ich dir hier geschrieben hab ;-)
Stundenblume
**
Avatar
Geschlecht: keine Angabe
Alter: 45
Beiträge: 13
Dabei seit: 04 / 2023
Betreff:

Erfahrung nach 7 Monaten Ista2000 + SUN-XXX-WAL

 · 
Gepostet: 23.01.2024 - 10:43 Uhr  ·  #43
Moin,
sorry, werde nicht automatisch benachrichtigt oder ich habe die Mail übergangen.

Also. Die eigentliche Anlage macht einen sehr guten Eindruck, da sind wir sehr zufrieden.
Der WR hat seine Tücken. Insgesamt ist PV (4x450W + 1,5kW Mikrowechselrichter) deutlich simpler und bei vergleichbarer Investition doppelt so ertragreich. Dabei könnte der Standort der WEA kaum besser sein.

Die Anlage mit Sturmsicherung wird an einem günstigen 2kW China WR betrieben. Anfangs im Bereich 23-52V mit der Übertragungskurve hier aus dem Forum. Das führte aber bei Wind ab 9m/s zum Abschalten der Anlage.

Da ist dann auch schon die Erste Herausforderung mit dem WR. Wenn er erstmal wegen in den Overvoltage Fehler geht und die Anlage "frei dreht" fängt er erst wieder an Leistung zu ziehen wenn die Spannung sehr weit abfällt. Das ist meist erst nach einigen Stunden wenn der Wind schwächer wird.

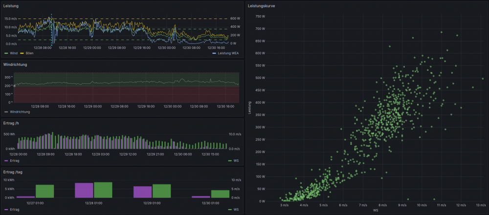
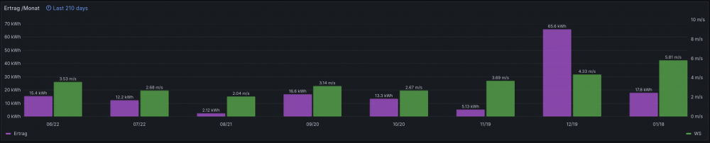
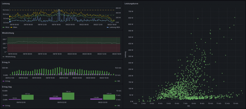
Im Dezember (Heiligabend) wurde dann der WR auf dem Betrieb im Bereich 48-80V umgestellt. Das führte zu deutlich besseren Erträgen.
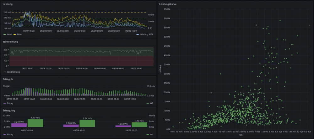
Folgend ein paar Auswertungen mit "Leistungskurve".

Die Aktuelle Baustelle ist, den WR dazu zu bekommen nach einer Overvoltage die Anlage nicht unnötig lang frei drehen zu lassen.
Die momentane Lösung ist die Übertragungskurve immer steiler werden zu lassen. Dass es möglichst erst garnicht dazu kommt. Allerdings scheint manchmal der WR nicht schnell genug zu regeln wenn eine Böe die Spannung recht plötzlich von 60V auf 130V schnellen lässt.

Grüße
Sebastian

 
Bereich 23V - 52V

 
Bereich 48V - 80V

 
WR Overvoltage ab 9m/s

 
Vergleich Übertragungskurven

 
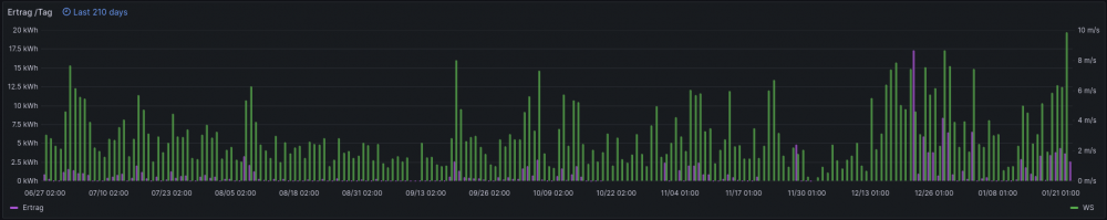
Tageserträge (der 17kWh Peak im Dezember ist falsch, das ist die Summer mehrerer Wochen )

 
Monatserträge
Che
*!*!*!*!*
Avatar
Geschlecht:
Herkunft: Wurzen
Alter: 71
Beiträge: 4526
Dabei seit: 06 / 2014
Betreff:

Re: IstaBreeze + SUN-XXX-WAL

 · 
Gepostet: 23.01.2024 - 13:25 Uhr  ·  #44
"Da ist dann auch schon die Erste Herausforderung mit dem WR. Wenn er erstmal wegen in den Overvoltage Fehler geht und die Anlage "frei dreht" fängt er erst wieder an Leistung zu ziehen wenn die Spannung sehr weit abfällt. Das ist meist erst nach einigen Stunden wenn der Wind schwächer wird."

Sowas darf ansich garnicht sein!
Generatorkurzschluss aktiviert? Allerdings, wenn der nicht schon bei 60V auslöst, geht die Anlage bei weiterem Windanstieg durch.
In Windkanalmessungen heißt es zu 60V, zugeordnet 12 m/s:
"60V mit 1000W Kurzschluss direkt; Rotor steht nach 15sec und dreht dann mit 10 RPM."

Wenn trotz Kurzschluss munter weiter gedreht wird, kann es sogar den internen Gleichrichter schroten.

Daher bezeichne ich das Fahren mit WR-Version 2000W 48 bis 80V als riskant.
Zumal 48V DC unter optimaler Belastung erst bei 10 m/s erreicht werden. Im Leerlauf vielleicht bei 6 m/s.


Man kann in der 1000W-Version bei 52V auch 1200W eintragen, bzw. den Strom dafür!

Noch immer ist mir nicht klar, wie lange Dumpload und Generatorkurzschluss nach Auslösung gehalten werden.
Werde ich erst in Kürze ergründen können.

Wenn die Funktionen unzureichend sind, verweise ich ausnahmsweise mal auf Relaislösungen von SkyWind, in der Bedienungsanleitung zu sehen auf S. 35. Die Relais sind auf dem freien Markt zu bekommen.
Mit den beiden Umschaltkontakten des Hochstzromrelais lässt sich der Generator auf der Drehstromseite kurz schließen.

Zeitrelais würde ich aber auf 15 min einstellen, und Relaisversionen mit 12 oder 24V nehmen + Stützakku,
denn das muss auch bei Netzausfall funktionieren.
EISOL80
*****
Avatar
Geschlecht:
Herkunft: Ostthüringen
Alter: 45
Beiträge: 250
Dabei seit: 07 / 2022
Betreff:

Re: IstaBreeze + SUN-XXX-WAL

 · 
Gepostet: 24.01.2024 - 01:20 Uhr  ·  #45
Hö? Frei dreht? Genau dafür ist doch der dumpload da. Und das geht richtig gut. Ist deiner etwa kaputt?

Das mit plötzlichen Böen kenne ich bei mir zu gut. Ist der WR zu lahm nutzt er kurz seinen Dumpload bis er hinterher gekommen ist. Dadurch wird das Windrad nur leicht abgebremst, bzw. im Zaum gehalten. Da dreht überhaupt nix frei.

Ich will mir gar nicht ausmalen, was passiert, wenn das Ding bei 40kmh und mehr frei drehen würde....

Und dann, wenn dann doch mal zu viel Böe kommt und die Leistung des WR+Dumpload nicht ausreicht geht der SUN auf Kurzschluss und das Windrad steht. Das funktioniert 1a.

Bei dir ist sicher nen totaler Einstellungsfehler drin oder was kaputt. Kannste mal dein Setup vom SUN als Bild hier rein stellen?
hangingloose
****
Avatar
Geschlecht: keine Angabe
Alter: 50
Beiträge: 88
Dabei seit: 10 / 2022
Betreff:

Re: IstaBreeze + SUN-XXX-WAL

 · 
Gepostet: 24.01.2024 - 09:27 Uhr  ·  #46
Zitat geschrieben von Stundenblume

Moin,
...
Also. Die eigentliche Anlage macht einen sehr guten Eindruck, da sind wir sehr zufrieden.
...Grüße
Sebastian

Danke schon mal für die Info!

Wenn du dir die Leistungs-Kennlinie von der HP bei ISTA Breeze anschaust. wie weit bist du mit deiner Kennlinie davon entfernt?
Wie viel Watt zieht der WR, wenn kein Wind kommt?
Will mir die Anlage in Home Assistant simulieren. Ich messe die Windgeschwindigkeit und habe die Kennlinie von IstaBreeze mit 5 Geraden simuliert. Was unter 4 und über 14 m/s gemessen wird, bekommt eine Leistung "0W".
Die Kennlinie ist sicher unter optimalsten Bedingungen möglich (kein Fett in den Lagern usw.) aber nicht in der Praxis. Auch wird die Leistung sicher am Generatorausgang sein und nicht die, die ins Netz eingespeist wird. Hast du da Erfahrungswerte / "Wirkungsgrad" für die Differenz zw. der Theorie und der Praxis?

PS: Drück dir die Daumen, dass die Herausforderungen schnell gelöst werden ;-)
in der Praxis würde ich
Stundenblume
**
Avatar
Geschlecht: keine Angabe
Alter: 45
Beiträge: 13
Dabei seit: 04 / 2023
Betreff:

Re: IstaBreeze + SUN-XXX-WAL

 · 
Gepostet: 24.01.2024 - 16:26 Uhr  ·  #47
Zitat geschrieben von Che

"Da ist dann auch schon die Erste Herausforderung mit dem WR. Wenn er erstmal wegen in den Overvoltage Fehler geht und die Anlage "frei dreht" fängt er erst wieder an Leistung zu ziehen wenn die Spannung sehr weit abfällt. Das ist meist erst nach einigen Stunden wenn der Wind schwächer wird."

Sowas darf ansich garnicht sein!
Generatorkurzschluss aktiviert? Allerdings, wenn der nicht schon bei 60V auslöst, geht die Anlage bei weiterem Windanstieg durch.
In Windkanalmessungen heißt es zu 60V, zugeordnet 12 m/s:
"60V mit 1000W Kurzschluss direkt; Rotor steht nach 15sec und dreht dann mit 10 RPM."


Ja, hatten Deinen Beitrag dazu gelesen und den WR entsprechend eingestellt.

Zitat geschrieben von Che

Daher bezeichne ich das Fahren mit WR-Version 2000W 48 bis 80V als riskant.
Zumal 48V DC unter optimaler Belastung erst bei 10 m/s erreicht werden. Im Leerlauf vielleicht bei 6 m/s.



Ja, das stimmt.
Wie gesagt, bei den von Dir genannten Einstellungen am WR produziert die Anlage ab ~9m/s nicht mehr und benötigt danach ewig um wieder in Produktion zu gehen.

Zitat geschrieben von Che

Man kann in der 1000W-Version bei 52V auch 1200W eintragen, bzw. den Strom dafür!

Es ist der 2kW verbaut.

Zitat geschrieben von Che

Noch immer ist mir nicht klar, wie lange Dumpload und Generatorkurzschluss nach Auslösung gehalten werden.
Werde ich erst in Kürze ergründen können.

Mir auch nicht.
Zitat geschrieben von Che

Wenn die Funktionen unzureichend sind, verweise ich ausnahmsweise mal auf Relaislösungen von SkyWind, in der Bedienungsanleitung zu sehen auf S. 35. Die Relais sind auf dem freien Markt zu bekommen.
Mit den beiden Umschaltkontakten des Hochstzromrelais lässt sich der Generator auf der Drehstromseite kurz schließen.

Zeitrelais würde ich aber auf 15 min einstellen, und Relaisversionen mit 12 oder 24V nehmen + Stützakku,
denn das muss auch bei Netzausfall funktionieren.

Habe heute nochmal bei 17m/s Böen den Generator manuel kurzgeschlossen. Da hat er gehalten. Der Kurzschluss mit dem WR scheint nicht zu funktionieren. Werde mir da eine alternative Lösung wie vorgeschlagen nachrüsten.
Stundenblume
**
Avatar
Geschlecht: keine Angabe
Alter: 45
Beiträge: 13
Dabei seit: 04 / 2023
Betreff:

Re: IstaBreeze + SUN-XXX-WAL

 · 
Gepostet: 24.01.2024 - 16:45 Uhr  ·  #48
Zitat geschrieben von EISOL80

Hö? Frei dreht? Genau dafür ist doch der dumpload da. Und das geht richtig gut. Ist deiner etwa kaputt?

Ja, möglicherweise. Zumindest der vom WR ausgelöste Kurzschluss hat nicht den gewünschten Erfolg. Wie gerade geschrieben, funktioniert der manuelle Kurzschluss wie erwartet.

Zitat geschrieben von EISOL80

Das mit plötzlichen Böen kenne ich bei mir zu gut. Ist der WR zu lahm nutzt er kurz seinen Dumpload bis er hinterher gekommen ist. Dadurch wird das Windrad nur leicht abgebremst, bzw. im Zaum gehalten. Da dreht überhaupt nix frei.

Bei dieser Anlage ist es so, dass der WR in einer Böe zwar die Dumpload anschmeißt, er aber trotzdem in Overvoltage geht und sich dann sehr lange nicht wieder "einkriegt".
Ab welcher Spannung "von oben" fängt dein WR wieder an zu produzieren?

Zitat geschrieben von EISOL80

Ich will mir gar nicht ausmalen, was passiert, wenn das Ding bei 40kmh und mehr frei drehen würde....

Und dann, wenn dann doch mal zu viel Böe kommt und die Leistung des WR+Dumpload nicht ausreicht geht der SUN auf Kurzschluss und das Windrad steht. Das funktioniert 1a.

Bei mir nicht. S.o.

Zitat geschrieben von EISOL80

Bei dir ist sicher nen totaler Einstellungsfehler drin oder was kaputt. Kannste mal dein Setup vom SUN als Bild hier rein stellen?


Im FW Menü steht er auf folgenden Einstellungen.
2000G
default
WAL
22-60V

 
Übertragungskurve
Stundenblume
**
Avatar
Geschlecht: keine Angabe
Alter: 45
Beiträge: 13
Dabei seit: 04 / 2023
Betreff:

Re: IstaBreeze + SUN-XXX-WAL

 · 
Gepostet: 24.01.2024 - 17:09 Uhr  ·  #49
Zitat geschrieben von hangingloose

Wenn du dir die Leistungs-Kennlinie von der HP bei ISTA Breeze anschaust. wie weit bist du mit deiner Kennlinie davon entfernt?

Habe ich nicht miteinander verglichen.
Du Hast ja zwei Leistungskurven vom mir.

Zitat geschrieben von hangingloose

Wie viel Watt zieht der WR, wenn kein Wind kommt?

5W

Zitat geschrieben von hangingloose

Will mir die Anlage in Home Assistant simulieren. Ich messe die Windgeschwindigkeit und habe die Kennlinie von IstaBreeze mit 5 Geraden simuliert. Was unter 4 und über 14 m/s gemessen wird, bekommt eine Leistung "0W".
Die Kennlinie ist sicher unter optimalsten Bedingungen möglich (kein Fett in den Lagern usw.) aber nicht in der Praxis. Auch wird die Leistung sicher am Generatorausgang sein und nicht die, die ins Netz eingespeist wird. Hast du da Erfahrungswerte / "Wirkungsgrad" für die Differenz zw. der Theorie und der Praxis?

Die Frage geht ja auch in Richtung Leistungskurve.
Wenn Du die Daten anguckst, Siehst Du ja auch wie stark die Leistung schwankt. Es muß deutlich was von der Theoretischen Leistung abgezogen werden. Ein Windrad macht wirklich nur an einem sehr guten Standort Sinn und man muß Lust auf das ganze drumherum haben. Guck Dir mal die Erträge an die das Teil am Tag eingefahren hat.
Oder man ist auf einer windigen Insel ohne Stromnetz.
 
 


Zitat geschrieben von hangingloose

PS: Drück dir die Daumen, dass die Herausforderungen schnell gelöst werden ;-)
in der Praxis würde ich

Danke :)
Che
*!*!*!*!*
Avatar
Geschlecht:
Herkunft: Wurzen
Alter: 71
Beiträge: 4526
Dabei seit: 06 / 2014
Betreff:

Re: IstaBreeze + SUN-XXX-WAL

 · 
Gepostet: 24.01.2024 - 18:53 Uhr  ·  #50
Im Bild in Beitrag #48 ist aber zu sehen, dass die ÜB-Kurve für die Version 1000 eingestellt ist.
Bei 52V sind es 1196W, soweit in Ordnung.

Beim 2000 WAL gibts meines Wissens nach nur die Spannungslage ab 48V aufwärts.

Also mit V. 1000 WAL und Einstellungen bezüglich DumpLoad und Kurzschluss anscheinend richtig.
Vielleicht hat es wirklich die MosFETs für den Kurzschluss zerschossen,
da zuvor in der 2000-der Version bei 90V versucht wurde, den Rotor zum Stillstand zu bringen.
Da dreht er aber munter weiter, und der Kurzschlussstrom fließt und fließt.

Mal noch:
Zitat
bei den von Dir genannten Einstellungen am WR produziert die Anlage ab ~9m/s nicht mehr
wo sind die gemessen worden? Wenn unten am Mast, dann sind oben locker 11 bis 12 m/s, wo so eine Abschaltung erwartbar und notwendig ist.
Aber nicht Abschaltung, sondern Generatorkurzschluss.
Wenn es danach 15 Min dauert bis zur Wiedereinschaltung, dann wäre das nur gut.
EISOL80
*****
Avatar
Geschlecht:
Herkunft: Ostthüringen
Alter: 45
Beiträge: 250
Dabei seit: 07 / 2022
Betreff:

Re: IstaBreeze + SUN-XXX-WAL

 · 
Gepostet: 27.01.2024 - 11:59 Uhr  ·  #51
Dein SUN ist kaputt. Sicher irgendwann mal mit weit über 2000W in den Kurzschluss gegangen.

Du sagst du nimmst jetzt den 48-80V Bereicht, zeigst aber das Bild vom empfohlenen Setting 23-52V.

Overvoltage verhindert der Dumload, ob der ganz ist und funktioniert, sieht man, fühlt man, er wird warm, hört man, er fiept und kann man messen, er hat ca. 3Ohm. Und kann man leicht testen, in dem man ihn im SUN einfach mal schon bei kleinerer Voltzahl rein gehen lässt.

1x overvoltage und dann ewig warten? Ja klar, wenn dein shortcut im SUN nicht funktioniert oder du ihn auf viel zu spät legst. Dann dreht die Mühle weiter, der SUN wartet aber auf den erwarteten Stillstand.

Ich weiß nicht, wie es bei dir so aussieht, kWh scheinst ja ganz gut zu ernten. Aber bei Starkwind hätte ich ne riesen Angst mich deinem Windrad auch nur auf 1000m zu nähern, wenn du schreibst, dass es gerade da immer frei dreht. Scheinbar ist dir gar nicht klar, was das bedeutet und nur durch Zufall hält es bis jetzt noch.
Stundenblume
**
Avatar
Geschlecht: keine Angabe
Alter: 45
Beiträge: 13
Dabei seit: 04 / 2023
Betreff:

Re: IstaBreeze + SUN-XXX-WAL

 · 
Gepostet: 08.02.2024 - 15:00 Uhr  ·  #52
Hallo zusammen,

Zitat geschrieben von Che

Im Bild in Beitrag #48 ist aber zu sehen, dass die ÜB-Kurve für die Version 1000 eingestellt ist.
Bei 52V sind es 1196W, soweit in Ordnung.

Ja, es wurden unterschiedliche Spannungsbereiche und Kurven getestet.

Zitat geschrieben von Che

Beim 2000 WAL gibts meines Wissens nach nur die Spannungslage ab 48V aufwärts.

Bei dem 2000er kann man einen gewünschten Spannungsbereich einstellen.
Es wurden beide betrieben.

Zitat geschrieben von Che

Also mit V. 1000 WAL und Einstellungen bezüglich DumpLoad und Kurzschluss anscheinend richtig.
Vielleicht hat es wirklich die MosFETs für den Kurzschluss zerschossen,
da zuvor in der 2000-der Version bei 90V versucht wurde, den Rotor zum Stillstand zu bringen.
Da dreht er aber munter weiter, und der Kurzschlussstrom fließt und fließt.

Ja, das ist durchaus möglich.

Zitat geschrieben von Che


Mal noch:
Zitat
bei den von Dir genannten Einstellungen am WR produziert die Anlage ab ~9m/s nicht mehr
wo sind die gemessen worden? Wenn unten am Mast, dann sind oben locker 11 bis 12 m/s, wo so eine Abschaltung erwartbar und notwendig ist.
Aber nicht Abschaltung, sondern Generatorkurzschluss.

Es wird ungefähr in Höhe der Nabe gemessen. Allerdings nicht nach IEC Standards.

Es wurde inzwischen eigene Hardware für einen Generatorkurzschluss installiert. Ab einer definierten Spannung wird er aktiviert und die Anlage steht innerhalb weniger Sekunden.
Bei Stromausfall wird ebenfalls ein Generatorkurzschluss ausgelöst.

Zusätzlich wird ab 10m/s kurzgeschlossen. Ab da fängt die Anlage an in Helikopterstellung zu gehen.

 
Deutlich zu sehen wie die Leistung trotz mehr Wind einbricht.

Zitat geschrieben von EISOL80

Dein SUN ist kaputt. Sicher irgendwann mal mit weit über 2000W in den Kurzschluss gegangen.

Zumindest der Teil der für den Kurzschluss notwendig ist scheint nicht zu funktionieren. Das werde ich mir bei Gelegenheit genauer ansehen.
Wie die Anlage auf weit über 2kW gegangen sein soll kann ich mir nicht vorstellen. Das wäre jetzt Spekulation.

Zitat geschrieben von EISOL80

Du sagst du nimmst jetzt den 48-80V Bereicht, zeigst aber das Bild vom empfohlenen Setting 23-52V.

Die anderen Kurven habe ich ebenfalls zur Verfügung gestellt.

Zitat geschrieben von EISOL80

Overvoltage verhindert der Dumload, ob der ganz ist und funktioniert, sieht man, fühlt man, er wird warm, hört man, er fiept und kann man messen, er hat ca. 3Ohm. Und kann man leicht testen, in dem man ihn im SUN einfach mal schon bei kleinerer Voltzahl rein gehen lässt.

Bei 50V sind das nur ~80W, reicht das bei Dir?

Ich habe meine Dumpload auf 15 Ohm reduziert und bin deutlich zufriedener.
Hatte zur Auslegung der Dumpload auch mal was gesehen nach dem wären ~3 Ohm passend.
Dumploadspannung²/(2*Pnenn)

Zitat geschrieben von EISOL80

1x overvoltage und dann ewig warten? Ja klar, wenn dein shortcut im SUN nicht funktioniert oder du ihn auf viel zu spät legst. Dann dreht die Mühle weiter, der SUN wartet aber auf den erwarteten Stillstand.

So habe ich es erwartet und so scheint es Deiner zu machen.

Zitat geschrieben von EISOL80

Ich weiß nicht, wie es bei dir so aussieht, kWh scheinst ja ganz gut zu ernten. Aber bei Starkwind hätte ich ne riesen Angst mich deinem Windrad auch nur auf 1000m zu nähern, wenn du schreibst, dass es gerade da immer frei dreht. Scheinbar ist dir gar nicht klar, was das bedeutet und nur durch Zufall hält es bis jetzt noch.

Ohne funktionierende Sturmsicherung sollte man die Anlage nur im sicheren Windbereich betreiben. Mit dem Feature bin ich sehr zufrieden.

Grüße
Sebastian
FamZim
*!*!*!*!*
Avatar
Geschlecht:
Alter: 77
Beiträge: 2335
Dabei seit: 08 / 2014
Betreff:

Re: IstaBreeze + SUN-XXX-WAL

 · 
Gepostet: 09.02.2024 - 00:42 Uhr  ·  #53
Hallo

Sie mal wie sich Generatoren im Drehmoment und Spannungsverlauf verhalten.

Drehzahl--- Moment-- Gen.V (Y)- Gen.Strom- Mess Spule
3500 --------20 ---------22,6-------------0----------3,25
3370 --------40 ----------21,0------------4----------3,09
3010 -------120----------15,2-----------11,4------2,41
2930 -------140----------14,0-----------13,7------2,21
2870 -------160----------11,9-----------17,1------1,9
2860 -------164----------10,0-----------19,4------1,62
2880 -------160------------8,5-----------21,0------1,41
3070 --------97-------------2,9-----------24,0------0,75
U/min-------Ncm-----------V-------------A-----------V

So habe Ich das auf einem Motorgeneratorprüfstand gemessen.
Belastet bis zur halben Lehrlaufspannung ist das Drehmoment an der Grenze und kaum noch ein abbremsen mit dem Generator möglich.
Das geht nut wenn das Windrad nicht diese Leistung bringt und die G Spannung noch höher ist.
Kurzschluß bedeute einen höheren Strom der abrubt erfolgt und diser Strom läst das Magnetfeld im Generator nahezu zusammenbrechen.
Das sieht man ander Spannung die die neutrale Meßspule anzeigt.
Und --Kein Feld --kaum noch Bremsmoment.
So weit darf es nicht kommen.

Gruß Aloys.
FamZim
*!*!*!*!*
Avatar
Geschlecht:
Alter: 77
Beiträge: 2335
Dabei seit: 08 / 2014
Betreff:

Re: IstaBreeze + SUN-XXX-WAL

 · 
Gepostet: 09.02.2024 - 00:47 Uhr  ·  #54
Hallo

Bei einem gleichen aber anders gewickelten Generator sieht es so aus.

Drehzahl--Kurzschlußstrom-- Drehmoment !
1000 U/min-----43 A-------------164 Ncm
2000 U/min-----66,2A-----------146 Ncm
3000 U/min-----71 A------------111 Ncm
4000 U/min-----72,3A-----------88,8 Ncm
5000 U/min-----72 A------------75,2 Ncm
6000 U/min-----72 A------------65,8 Ncm

Man sieht das Drehmoment schwinden!!

Gruß Aloys.
Stundenblume
**
Avatar
Geschlecht: keine Angabe
Alter: 45
Beiträge: 13
Dabei seit: 04 / 2023
Betreff:

Re: IstaBreeze + SUN-XXX-WAL

 · 
Gepostet: 09.02.2024 - 08:18 Uhr  ·  #55
Danke Alois für die Messreihe.
Bei dem Messaufbau war der Generator jeweils kurzgeschlossen, habe ich das richtig verstanden?

Sebastian
FamZim
*!*!*!*!*
Avatar
Geschlecht:
Alter: 77
Beiträge: 2335
Dabei seit: 08 / 2014
Betreff:

Re: IstaBreeze + SUN-XXX-WAL

 · 
Gepostet: 09.02.2024 - 13:40 Uhr  ·  #56
Hallo

Die erste Messreie ist Belastungssteigerung bis zum Kurzschluß.
Die zweite ist mit Dauerkurzschluß.
Bei niedriger Drehzahl ist das Magnetfeld noch nicht so geschwächt (geringerer Strom).
Mit steigender Drehzahl und Spannung steigt auch der Strom und verdrängt das Magnetfeld.
Das geschwächte Feld kann trotz grösserem Strom nur noch ein kleineres Gegendrehmoment erzeugen.

Gruß Aloys.
Gewählte Zitate für Mehrfachzitierung:   0